S'enregistrer Se connecter pour vérifier ses messages privés Liste des Membres Groupes d'utilisateurs Rechercher CFC-Technic.fr Index du Forum FAQ Connexion   MSN-Messenger
CFC-Technic.fr
Conseils et Formations - Spécification géométrique du produit (GPS)
Planéité d'une surface avec Maximum Matière
Poster un nouveau sujet   Répondre au sujet    CFC-Technic.fr Index du Forum >>> Questions pratiques.
    Voir le sujet précédent :: Voir le sujet suivant  
Auteur Message
KIVALA




Inscrit le: 17 Oct 2012
Messages: 15
Localisation: Picardie

MessagePosté le: Ven Fév 22, 2013 3:29 pm    Sujet du message: Planéité d'une surface avec Maximum Matière Répondre en citant



Bonjour à tous,

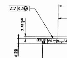
Je suis confronté à la vérification demandée d'une planéité de 0.10 d'une surface indépendante (ISO 1101) suivi du symbole Maximum Matière (ISO 2692).

Pouvez-vous me dire si une interprétation de cette cotation est possible ou s'il s'agit d'une "erreur" de cotation.

Merci

_________________
"Parce que la bonne lecture d'un dessin vaut mieux qu'un long discours..."
Revenir en haut de page
Voir le profil de l'utilisateur Envoyer un message privé
Frederic Charpentier
Modérateur



Inscrit le: 27 Avr 2011
Messages: 165
Localisation: Neuilly Sur Seine

MessagePosté le: Sam Fév 23, 2013 6:54 pm    Sujet du message: Répondre en citant

Bonjour,

En remontant jusqu'au début des années 80, cette écriture n'a jamais existé dans les normes AFNOR et ISO.

L'exigence (anciennement le principe, début 80) du maximum et du minimum de manière s'applique à des éléments géométriques possédant des dimensions intrinsèques (des tailles linéaires locales ISO 14405-1).

Donc cette écriture est fausse depuis plus de trente années.... mais, je ne vous cache pas que vous pourrez la trouver dans des livres où certains chercheurs souhaitent exprimer une idée de gabarit maxi ou mini-mat!ère.

Depuis 3 années au comité de normalisation français nous réfléchissons à un concept qui permettrait d'exprimer un offset maxi ou mini-matière d'une spécification par zone, c'est-à-dire initialement bi limite.
Dans votre cas, ce concept ne peut pas s'appliquer pour des raisons purement mathématiques et géométriques.

Donc cette écriture est doublement fausse :
D’un point de vue de la normalisation, elle n’existe pas
D’un point de vue des concepts scientifiques, géométriques et mathématiques, elle n’a aucun sens.

Je mets en garde sur des ouvrages écrits par des auteurs qui ne sont pas des normalisateurs. Ils peuvent être formateurs, chercheurs ou consultants, le danger est leurs interprétations de la norme. Or la norme signifie, sinon pourquoi écrire des normes....

Bien cordialement
Frédéric

_________________
Expert français AFNOR - ISO/TC213 (GPS - ISO) l’UNM 08 (spécification), UNM 09 (vérification et contrôle)
Expert français AFNOR - CEN/TC 279 (Management par la valeur - Analyse fonctionnelle)
Membre du GRT
Docteur en mécanique
Revenir en haut de page
Voir le profil de l'utilisateur Envoyer un message privé Visiter le site web de l'utilisateur
KIVALA




Inscrit le: 17 Oct 2012
Messages: 15
Localisation: Picardie

MessagePosté le: Mar Fév 26, 2013 4:23 pm    Sujet du message: Répondre en citant

Merci Frédéric,

Me voilà rassuré par votre réponse.

Cordialement

_________________
"Parce que la bonne lecture d'un dessin vaut mieux qu'un long discours..."
Revenir en haut de page
Voir le profil de l'utilisateur Envoyer un message privé
     
Poster un nouveau sujet   Répondre au sujet    CFC-Technic.fr Index du Forum >>> Questions pratiques. Toutes les heures sont au format GMT + 2 Heures
Page 1 sur 1

 
Sauter vers :  
Vous ne pouvez pas poster de nouveaux sujets dans ce forum
Vous ne pouvez pas répondre aux sujets dans ce forum
Vous ne pouvez pas éditer vos messages dans ce forum
Vous ne pouvez pas supprimer vos messages dans ce forum
Vous ne pouvez pas voter dans les sondages de ce forum
Vous ne pouvez pas joindre des fichiers
Vous pouvez télécharger des fichiers


Powered by phpBB © 2001, 2005 phpBB Group
Traduction par : phpBB-fr.com

phpBB SEO Thème réalisé par SGo